目標を閲覧する
作成した目標を閲覧します。 全体・四半期・月・営業所・募集人・保険種目ごとなど、 様々なカテゴリーで見たい進捗情報を閲覧することができます。
<手順>
- 閲覧したい目標名にカーソルを合わせ、クリックします。
-
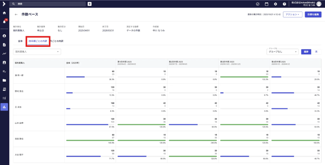
クリックすると、対象の目標進捗表が表示されます。(青が未達、緑が過達)

- 左上の「全体」・「四半期ごとの内訳」・「月ごとの内訳」をクリックすることにより、 それぞれの内訳で進捗が表示されます。


- 右上の「進捗」「表」のタブにより、表示方法を変更できます。

- 契約募集人・営業所を選択することにより、表示したい項目のみ抽出可能です。(複数選択可)

- 設定した集計区分で絞り込むことが可能です。(画像は流入経路の例)
※集計区分の設定については、目標を新規作成する 4.「集計区分」の項目をご参照ください。
- 設定したグループで絞り込むことが可能です。 ※グループの設定については、グループを設定するをご参照ください。

- 抽出したい任意の項目が表示されている画面で、右上の「アクション」のタブをクリックし、 「表データをエクスポート」を選択すると、Excelデータにてエクスポートが可能です。
